400
6213
027
首页
产品中心
电力仿真系统
重点仪器推荐
承修承试选型
油化实训室建设
电气实训室建设
线缆检测仪器
绝缘耐压试验
电气设备特性试验
继电保护与二次试验
接地防雷测试系统
电能质量与计量
蓄电池类测试仪
安全工器具
关于华胜
金彩汇介绍
金彩汇概况
资质荣誉
发展历程
核心能力
品牌理念
解决方案
设备选型
检验鉴定
技术培训
工程案例
支持与下载
服务政策
下载中心
售后服务
新闻动态
公司新闻
电力聚焦
人才招聘
视图新闻
联系我们
联系我们
产品中心
product center
华胜FS系列水电站仿真系统图集
返回
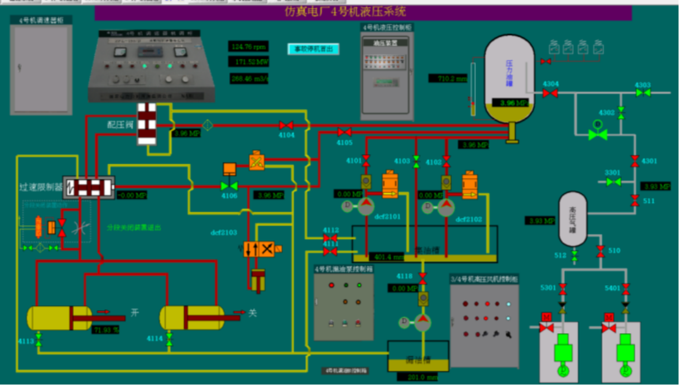
仿真电厂4号机液压系统
2号厂房保护室
仿真水电站远眺图
仿真水电站电气一次主接线图
水轮机3D结构仿真
水电站主变冷却系统仿真
水电机组供水系统仿真
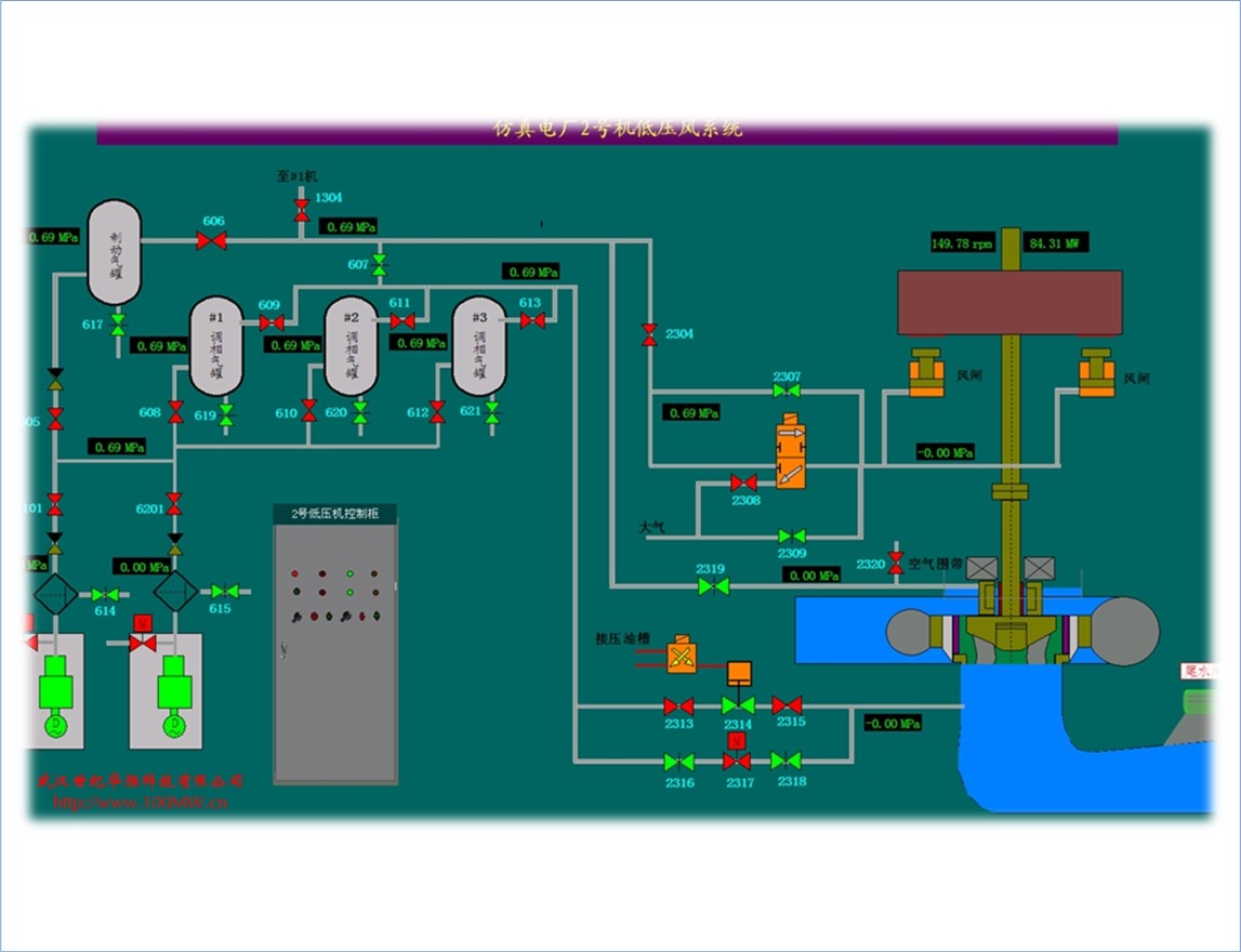
水电机组低压风系统仿真
产品中心
电力仿真系统
重点仪器推荐
承修承试选型
油化实训室建设
电气实训室建设
线缆检测仪器
更多产品 >
解决方案
设备选型
检验鉴定
技术培训
工程案例
支持与下载
服务政策
下载中心
售后服务
关于华胜
金彩汇介绍
金彩汇概况
资质荣誉
发展历程
核心能力
品牌理念
400
6213
027
地址:武汉东湖新技术开发区光谷大道303号光谷·芯中心文华楼
企邮:FS1188@188.com
微信公众号
381244176
4006213027